全國服務熱線0755-28833313 0755-28070333 0755-28070666
當前位置:首頁 / 產品世界 / 環保事業部 / 高濃度廢水處理設備
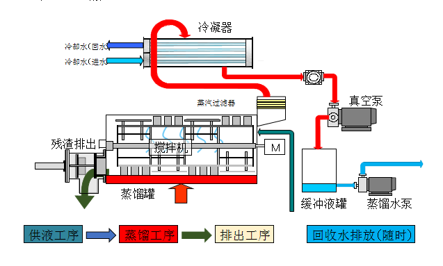
高濃度廢水處理設備
微信公眾號二維碼
手機網站二維碼
? 2016 深圳市科偉達超聲波設備有限公司 版權所有 粵ICP備15056688號 技術支持:國人在線 百度統計
聯系我們|免責聲明|網站地圖
掃一掃關注官方微信